今日もアースラインの話です。20年近く前に失敗した話です。
成功例なんて、勉強に成りませんもんね(笑)。
本当に、アースの話を始めるとキリが有りません。
数年前(10年以上かも?)、あるオーディオ雑誌に、アースラインが特集で2ヶ月連載されました。
マズッ。僕の食い扶ち、なくなるかな(汗)。
読んでみて大安心。ヘヘ、当分食えるな(笑)。
要は、アースライン有りきの理論だったのです。
フーーン、ヘッドアンプを無帰還で作ってみれば・・・・。盛大なハムに見舞われるの必死。
で、実は僕も、ヘッドアンプを作り出した当時、エライ失敗を・・・・・。

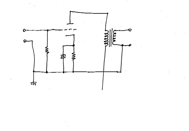
僕のヘッドアンプの回路。自慢する様なものでは有りません。真空管の基本回路。でも此れで、納得出来る性能を発揮します。
変に弄り回した回路で、納得する音色のアンプに会った事が有りません。

真空管は、ご存知のアルミブロックでサンドイッチ。ハウリング防止の為に必須です。真空管ソケットがシャシに接続されていなくて、宙ぶらりんなんですね。
それを利用しようとしました。

当時使用していたソケット。まあ有名品です。
写真の矢印の位置にラグが有ります。普通ならシャシに接続されますので使いません。
ところがヘッドアンプはこの金具が宙ぶらりん。
中継端子に使えるな。
最初の回路図を見て下さい。真空管から出ているパーツは、グリッドの入力抵抗。カソードのバイアス抵抗とパスコン。
全てアースに落とされます。
真空管から出る3個のパーツ。全てソケットのラグ端子に半田付け。
其処からアースポイントまで配線をしたんですね。
それ以前のヘッドアンプは、ソケットの隣に立てラグを取り付け、此処へパーツを落とし、アースポイントへ・・。
要は、立てラグ1個をケチったのです。
結果は・・・・・・。ハム音が増えたのです。まさか・・・・・。リング状に成っているのは、気にしたんですがこの程度なら・・・・。
機械は正直です。人間と違って嘘をつきません。お世辞も言ってくれませんし。
厳しい判定士です。
成功例なんて、勉強に成りませんもんね(笑)。
本当に、アースの話を始めるとキリが有りません。
数年前(10年以上かも?)、あるオーディオ雑誌に、アースラインが特集で2ヶ月連載されました。
マズッ。僕の食い扶ち、なくなるかな(汗)。
読んでみて大安心。ヘヘ、当分食えるな(笑)。
要は、アースライン有りきの理論だったのです。
フーーン、ヘッドアンプを無帰還で作ってみれば・・・・。盛大なハムに見舞われるの必死。
で、実は僕も、ヘッドアンプを作り出した当時、エライ失敗を・・・・・。
僕のヘッドアンプの回路。自慢する様なものでは有りません。真空管の基本回路。でも此れで、納得出来る性能を発揮します。
変に弄り回した回路で、納得する音色のアンプに会った事が有りません。
真空管は、ご存知のアルミブロックでサンドイッチ。ハウリング防止の為に必須です。真空管ソケットがシャシに接続されていなくて、宙ぶらりんなんですね。
それを利用しようとしました。
当時使用していたソケット。まあ有名品です。
写真の矢印の位置にラグが有ります。普通ならシャシに接続されますので使いません。
ところがヘッドアンプはこの金具が宙ぶらりん。
中継端子に使えるな。
最初の回路図を見て下さい。真空管から出ているパーツは、グリッドの入力抵抗。カソードのバイアス抵抗とパスコン。
全てアースに落とされます。
真空管から出る3個のパーツ。全てソケットのラグ端子に半田付け。
其処からアースポイントまで配線をしたんですね。
それ以前のヘッドアンプは、ソケットの隣に立てラグを取り付け、此処へパーツを落とし、アースポイントへ・・。
要は、立てラグ1個をケチったのです。
結果は・・・・・・。ハム音が増えたのです。まさか・・・・・。リング状に成っているのは、気にしたんですがこの程度なら・・・・。
機械は正直です。人間と違って嘘をつきません。お世辞も言ってくれませんし。
厳しい判定士です。
この記事のトラックバックURL
この記事へのトラックバック
